Skip to main content

Prometheus - Docker Compose, Part 5: Python Flask App, Grafana Dashboard

2557 words·
Prometheus Alertmanager Grafana Prometheus Flask Exporter Python Flask Docker-Compose Monitoring
Table of Contents
Prometheus-Compose - This article is part of a series.
Part 5: This Article

Overview
#

I’m using the following Ubuntu 24.04 based servers in this tuturial:

192.168.30.10 # Prometheus Docker Compose stack
192.168.30.12 # Python Flask app container



Python Flask Application
#

File and Folder Structure
#

# Create a folder for the Python Flask app
mkdir -p flask-app/python

The file and folder structure looks like this:

flask-app
├── docker-compose.yml
├── Dockerfile
└── python
    ├── app.py
    └── requirements.txt

Flask App
#

  • python/app.py
# Import the Flask class from the Flask library
from flask import Flask
from prometheus_flask_exporter import PrometheusMetrics

# Create an instance of the Flask application
app = Flask(__name__)

# Attach Prometheus metrics exporter to the Flask app
PrometheusMetrics(app)


# Define some example endpoints
@app.route("/one")
def first_route():
    return "Hi there from Python Flask application\n"

@app.route("/two")
def the_second():
    return "Some text\n"


if __name__ == "__main__":
    # Start Flask application server on all interfaces
    app.run(host='0.0.0.0', port=8080)

Requirements
#

  • python/requirements.txt
# Flask Web Framework
Flask==3.1.0

# Prometheus Flask Exporter
prometheus_flask_exporter==0.23.1

Dockerfile
#

  • Dockerfile
# Use the latest Python-slime (Debian 12) base image
FROM python:slim AS builder

# Set the working directory inside the container to /app
WORKDIR /app

# Copy the contents of the current directory to "/app" inside the container
ADD python/. /app/

# Install the dependencies listed in "requirements.txt"
RUN pip install -r requirements.txt

# Expose port "8080" for the application
EXPOSE 8080

# Create a non-root user and group
RUN groupadd appgroup && useradd -g appgroup appuser

# Set permissions for the application directory
RUN chown -R appuser:appgroup /app

# Switch to the non-root user
USER appuser

# Run the app.py file with Python when the container starts
ENTRYPOINT ["python", "app.py"]

Docker Compose Manifest
#

  • docker-compose.yml
services:

  flask-app:
    image: python-flask-app:latest
    container_name: flask-app
    restart: unless-stopped
    build:
      context: .
      dockerfile: Dockerfile
    ports:
      - "8080:8080"

Docker Container
#

Create Container
#

# Create the Docker container
docker compose up -d

Verify Container
#

# Verify the Docker image
docker images

# Shell output:
REPOSITORY                              TAG       IMAGE ID       CREATED         SIZE
python-flask-app                        latest    23a7f5ff770d   8 seconds ago   134MB
# List containers
docker ps

# Shell output:
CONTAINER ID   IMAGE                                   COMMAND                  CREATED          STATUS                   PORTS                                       NAMES
39466eadfd7e   python-flask-app:latest                 "python app.py"          26 seconds ago   Up 26 seconds            0.0.0.0:8080->8080/tcp, :::8080->8080/tcp   flask-app

Verify Python Flask App & Metrics
#

# Verify the Python Flask app
curl localhost:8080/one

# Shell output:
Hi there from Python Flask application
# Verify the Python Flask app
curl localhost:8080/two

# Shell output:
Some text
# Verify the Python Flask app metrics
curl localhost:8080/metrics

# Shell output:
...
flask_app_request_latency_seconds_created{endpoint="/"} 1.7359880724409585e+09



Prometheus Configuration
#

Prometheus Configuration: prometheus.yml
#

# Adapt the Prometheus configuration
sudo vi prometheus_conf/prometheus.yml
# prometheus.yml
global:
  scrape_interval: 15s
  evaluation_interval: 10s


rule_files:
  - rules.yml

alerting:
  alertmanagers:
    - scheme: http
      static_configs:
        - targets: [ 'alertmanager:9093' ]


scrape_configs:
  # Prometheus Server
  - job_name: 'Prometheus-Server'
    static_configs:
      - targets:
        -  localhost:9090

  # Linux Servers / Node Exporter
  - job_name: 'Linux-Server'
    static_configs:
      - targets:
        -  192.168.30.11:9100
        -  192.168.30.12:9100

  # MySQL Server
  - job_name: 'MySQL-Server'
    params:
      auth_module: [client]  # Specify authentication mode
    scrape_interval: 5s
    static_configs:
      - targets: ['192.168.30.11:3306']
    relabel_configs:
      - source_labels: [__address__]
        target_label: __param_target
      - source_labels: [__param_target]
        target_label: instance
      - target_label: __address__
        replacement: 192.168.30.11:9104

  # PostgreSQL Server
  - job_name: 'Postgres-Server'
    static_configs:
      - targets: ["192.168.30.12:9187"]
    relabel_configs:
      - source_labels: [__address__]
        target_label: instance
      - target_label: __address__
        replacement: 192.168.30.12:9187

  # Nginx Webserver
  - job_name: 'Nginx-Webserver'
    metrics_path: /metrics
    static_configs:
      - targets: ['192.168.30.11:9113']

  # Pyrthon Flask App
  - job_name: 'Python-Flask-App'
    scrape_interval: 5s
    static_configs:
    - targets: ['192.168.30.13:8080']

Prometheus Configuration: rules.yml
#

# Adapt the rules.yml configuration
sudo vi prometheus_conf/rules.yml
# rules.yml
groups:
  - name: NodeExporter
    rules:
    - alert: InstanceDown
      expr: up{job="Linux-Server"} == 0
      for: 1m

  - name: MysqldExporter
    rules:
      - alert: MysqlDown
        expr: mysql_up == 0
        for: 0m
        labels:
          severity: critical
        annotations:
          summary: MySQL down (instance {{ $labels.instance }})
          description: "MySQL instance is down on {{ $labels.instance }}\n  VALUE = {{ $value }}\n  LABELS = {{ $labels }}"

  - name: PostgresExporter
    rules:
      - alert: PostgresDown
        expr: pg_up == 0
        for: 0m
        labels:
          severity: critical
        annotations:
          summary: PostgreSQL down (instance {{ $labels.instance }})
          description: |
            PostgreSQL instance is down on {{ $labels.instance }}
            VALUE = {{ $value }}
            LABELS = {{ $labels }}

  - name: NginxExporter
    rules:
      - alert: NginxInstanceDown
        expr: up{job="Nginx-Webserver"} == 0
        for: 1m
        labels:
          severity: critical
        annotations:
          summary: Nginx instance down
          description: "Nginx instance {{ $labels.instance }} is unreachable."

  - name: PythonFlaskApp
    rules:
      - alert: PythonFlaskAppDown
        expr: up{job="Python-Flask-App"} == 0
        for: 1m
        labels:
          severity: critical
        annotations:
          summary: Python Flask App down
          description: "Python Flask App (job: {{ $labels.job }}, instance: {{ $labels.instance }}) is unreachable."

Restart Docker Container
#

# Restart the Docker container
sudo docker compose restart



Prometheus Webinterface
#

Open Webinterface
#

# Open the Prometheus webinterface
http://192.168.30.10:9090

Verify Endpoints
#

  • Select “Status” > “Target health”



Grafana Dashboard
#

Open Webinterface
#

# Grafana webinterface
192.168.30.10:3000

Import Dashboard
#

I’m using the following Grafana dashboard:
https://github.com/rycus86/prometheus_flask_exporter/blob/master/examples/sample-signals/grafana/dashboards/example.json

Replace the job name job=\"Python-Flask-App\" with the name defined in the Prometheus configuration: prometheus.yml

{
  "annotations": {
    "list": [
      {
        "builtIn": 1,
        "datasource": "-- Grafana --",
        "enable": true,
        "hide": true,
        "iconColor": "rgba(0, 211, 255, 1)",
        "name": "Annotations & Alerts",
        "type": "dashboard"
      }
    ]
  },
  "editable": true,
  "gnetId": null,
  "graphTooltip": 0,
  "links": [],
  "panels": [
    {
      "aliasColors": {},
      "bars": false,
      "dashLength": 10,
      "dashes": false,
      "datasource": "Prometheus",
      "fill": 1,
      "gridPos": {
        "h": 4,
        "w": 10,
        "x": 0,
        "y": 0
      },
      "id": 2,
      "legend": {
        "alignAsTable": true,
        "avg": true,
        "current": true,
        "max": false,
        "min": false,
        "rightSide": true,
        "show": true,
        "sort": "avg",
        "sortDesc": true,
        "total": false,
        "values": true
      },
      "lines": true,
      "linewidth": 1,
      "links": [],
      "nullPointMode": "null",
      "percentage": false,
      "pointradius": 5,
      "points": false,
      "renderer": "flot",
      "seriesOverrides": [],
      "spaceLength": 10,
      "stack": false,
      "steppedLine": false,
      "targets": [
        {
          "$$hashKey": "object:214",
          "expr": "rate(flask_http_request_duration_seconds_count{status=\"200\"}[30s])",
          "format": "time_series",
          "interval": "",
          "intervalFactor": 1,
          "legendFormat": "{{ path }}",
          "refId": "A"
        }
      ],
      "thresholds": [],
      "timeFrom": null,
      "timeShift": null,
      "title": "Requests per second",
      "tooltip": {
        "shared": true,
        "sort": 0,
        "value_type": "individual"
      },
      "type": "graph",
      "xaxis": {
        "buckets": null,
        "mode": "time",
        "name": null,
        "show": true,
        "values": []
      },
      "yaxes": [
        {
          "$$hashKey": "object:376",
          "format": "short",
          "label": null,
          "logBase": 1,
          "max": null,
          "min": null,
          "show": true
        },
        {
          "$$hashKey": "object:377",
          "format": "short",
          "label": null,
          "logBase": 1,
          "max": null,
          "min": null,
          "show": true
        }
      ],
      "yaxis": {
        "align": false,
        "alignLevel": null
      }
    },
    {
      "aliasColors": {},
      "bars": false,
      "dashLength": 10,
      "dashes": false,
      "datasource": "Prometheus",
      "fill": 1,
      "gridPos": {
        "h": 4,
        "w": 6,
        "x": 10,
        "y": 0
      },
      "id": 4,
      "legend": {
        "avg": true,
        "current": true,
        "max": true,
        "min": false,
        "show": true,
        "total": false,
        "values": true
      },
      "lines": true,
      "linewidth": 1,
      "links": [],
      "nullPointMode": "null",
      "percentage": false,
      "pointradius": 5,
      "points": false,
      "renderer": "flot",
      "seriesOverrides": [
        {
          "$$hashKey": "object:1922",
          "alias": "errors",
          "color": "#c15c17"
        }
      ],
      "spaceLength": 10,
      "stack": false,
      "steppedLine": false,
      "targets": [
        {
          "$$hashKey": "object:766",
          "expr": "sum(rate(flask_http_request_duration_seconds_count{status!=\"200\"}[30s]))",
          "format": "time_series",
          "interval": "",
          "intervalFactor": 1,
          "legendFormat": "errors",
          "refId": "A"
        }
      ],
      "thresholds": [],
      "timeFrom": null,
      "timeShift": null,
      "title": "Errors per second",
      "tooltip": {
        "shared": true,
        "sort": 0,
        "value_type": "individual"
      },
      "type": "graph",
      "xaxis": {
        "buckets": null,
        "mode": "time",
        "name": null,
        "show": true,
        "values": []
      },
      "yaxes": [
        {
          "$$hashKey": "object:890",
          "format": "short",
          "label": null,
          "logBase": 1,
          "max": null,
          "min": null,
          "show": true
        },
        {
          "$$hashKey": "object:891",
          "format": "short",
          "label": null,
          "logBase": 1,
          "max": null,
          "min": null,
          "show": true
        }
      ],
      "yaxis": {
        "align": false,
        "alignLevel": null
      }
    },
    {
      "aliasColors": {},
      "bars": true,
      "dashLength": 10,
      "dashes": false,
      "datasource": "Prometheus",
      "fill": 1,
      "gridPos": {
        "h": 4,
        "w": 8,
        "x": 16,
        "y": 0
      },
      "id": 13,
      "legend": {
        "avg": true,
        "current": false,
        "max": true,
        "min": false,
        "show": true,
        "total": false,
        "values": true
      },
      "lines": false,
      "linewidth": 1,
      "links": [],
      "nullPointMode": "null",
      "percentage": false,
      "pointradius": 5,
      "points": false,
      "renderer": "flot",
      "seriesOverrides": [
        {
          "$$hashKey": "object:255",
          "alias": "HTTP 500",
          "color": "#bf1b00"
        }
      ],
      "spaceLength": 10,
      "stack": true,
      "steppedLine": false,
      "targets": [
        {
          "$$hashKey": "object:140",
          "expr": "increase(flask_http_request_total[1m])",
          "format": "time_series",
          "interval": "",
          "intervalFactor": 1,
          "legendFormat": "HTTP {{ status }}",
          "refId": "A"
        }
      ],
      "thresholds": [],
      "timeFrom": null,
      "timeShift": null,
      "title": "Total requests per minute",
      "tooltip": {
        "shared": true,
        "sort": 0,
        "value_type": "individual"
      },
      "type": "graph",
      "xaxis": {
        "buckets": null,
        "mode": "time",
        "name": null,
        "show": true,
        "values": []
      },
      "yaxes": [
        {
          "$$hashKey": "object:211",
          "format": "short",
          "label": null,
          "logBase": 1,
          "max": null,
          "min": "0",
          "show": true
        },
        {
          "$$hashKey": "object:212",
          "format": "short",
          "label": null,
          "logBase": 1,
          "max": null,
          "min": null,
          "show": true
        }
      ],
      "yaxis": {
        "align": false,
        "alignLevel": null
      }
    },
    {
      "aliasColors": {},
      "bars": false,
      "dashLength": 10,
      "dashes": false,
      "datasource": "Prometheus",
      "decimals": null,
      "fill": 1,
      "gridPos": {
        "h": 5,
        "w": 10,
        "x": 0,
        "y": 4
      },
      "id": 6,
      "legend": {
        "alignAsTable": true,
        "avg": false,
        "current": true,
        "max": false,
        "min": false,
        "rightSide": true,
        "show": true,
        "sort": "avg",
        "sortDesc": true,
        "total": false,
        "values": true
      },
      "lines": true,
      "linewidth": 1,
      "links": [],
      "nullPointMode": "null",
      "percentage": false,
      "pointradius": 5,
      "points": false,
      "renderer": "flot",
      "seriesOverrides": [],
      "spaceLength": 10,
      "stack": false,
      "steppedLine": false,
      "targets": [
        {
          "$$hashKey": "object:146",
          "expr": "rate(flask_http_request_duration_seconds_sum{status=\"200\"}[30s])\n/\nrate(flask_http_request_duration_seconds_count{status=\"200\"}[30s])",
          "format": "time_series",
          "interval": "",
          "intervalFactor": 1,
          "legendFormat": "{{ path }}",
          "refId": "A"
        }
      ],
      "thresholds": [],
      "timeFrom": null,
      "timeShift": null,
      "title": "Average response time [30s]",
      "tooltip": {
        "shared": true,
        "sort": 0,
        "value_type": "individual"
      },
      "type": "graph",
      "xaxis": {
        "buckets": null,
        "mode": "time",
        "name": null,
        "show": true,
        "values": []
      },
      "yaxes": [
        {
          "$$hashKey": "object:1004",
          "decimals": null,
          "format": "s",
          "label": "",
          "logBase": 1,
          "max": null,
          "min": null,
          "show": true
        },
        {
          "$$hashKey": "object:1005",
          "format": "short",
          "label": null,
          "logBase": 1,
          "max": null,
          "min": null,
          "show": true
        }
      ],
      "yaxis": {
        "align": false,
        "alignLevel": null
      }
    },
    {
      "aliasColors": {},
      "bars": false,
      "dashLength": 10,
      "dashes": false,
      "datasource": "Prometheus",
      "description": "",
      "fill": 1,
      "gridPos": {
        "h": 5,
        "w": 9,
        "x": 10,
        "y": 4
      },
      "id": 15,
      "legend": {
        "alignAsTable": true,
        "avg": true,
        "current": true,
        "max": true,
        "min": true,
        "rightSide": true,
        "show": true,
        "sort": "avg",
        "sortDesc": true,
        "total": false,
        "values": true
      },
      "lines": true,
      "linewidth": 1,
      "links": [],
      "nullPointMode": "null",
      "percentage": false,
      "pointradius": 5,
      "points": false,
      "renderer": "flot",
      "seriesOverrides": [],
      "spaceLength": 10,
      "stack": false,
      "steppedLine": false,
      "targets": [
        {
          "$$hashKey": "object:426",
          "expr": "histogram_quantile(0.5, rate(flask_http_request_duration_seconds_bucket{status=\"200\"}[30s]))",
          "format": "time_series",
          "interval": "",
          "intervalFactor": 1,
          "legendFormat": "{{ path }}",
          "refId": "A"
        }
      ],
      "thresholds": [],
      "timeFrom": null,
      "timeShift": null,
      "title": "Request duration [s] - p50",
      "tooltip": {
        "shared": true,
        "sort": 0,
        "value_type": "individual"
      },
      "type": "graph",
      "xaxis": {
        "buckets": null,
        "mode": "time",
        "name": null,
        "show": true,
        "values": []
      },
      "yaxes": [
        {
          "$$hashKey": "object:1280",
          "format": "none",
          "label": null,
          "logBase": 1,
          "max": null,
          "min": null,
          "show": true
        },
        {
          "$$hashKey": "object:1281",
          "format": "short",
          "label": null,
          "logBase": 1,
          "max": null,
          "min": null,
          "show": true
        }
      ],
      "yaxis": {
        "align": false,
        "alignLevel": null
      }
    },
    {
      "aliasColors": {},
      "bars": false,
      "dashLength": 10,
      "dashes": false,
      "datasource": "Prometheus",
      "fill": 1,
      "gridPos": {
        "h": 5,
        "w": 5,
        "x": 19,
        "y": 4
      },
      "id": 8,
      "legend": {
        "avg": false,
        "current": true,
        "max": false,
        "min": false,
        "show": true,
        "total": false,
        "values": true
      },
      "lines": true,
      "linewidth": 1,
      "links": [],
      "nullPointMode": "null",
      "percentage": false,
      "pointradius": 5,
      "points": false,
      "renderer": "flot",
      "seriesOverrides": [],
      "spaceLength": 10,
      "stack": false,
      "steppedLine": false,
      "targets": [
        {
          "$$hashKey": "object:638",
          "expr": "process_resident_memory_bytes{job=\"Python-Flask-App\"}",
          "format": "time_series",
          "intervalFactor": 1,
          "legendFormat": "mem",
          "refId": "A"
        }
      ],
      "thresholds": [],
      "timeFrom": null,
      "timeShift": null,
      "title": "Memory usage",
      "tooltip": {
        "shared": true,
        "sort": 0,
        "value_type": "individual"
      },
      "type": "graph",
      "xaxis": {
        "buckets": null,
        "mode": "time",
        "name": null,
        "show": true,
        "values": []
      },
      "yaxes": [
        {
          "$$hashKey": "object:683",
          "format": "decbytes",
          "label": null,
          "logBase": 1,
          "max": null,
          "min": null,
          "show": true
        },
        {
          "$$hashKey": "object:684",
          "format": "short",
          "label": null,
          "logBase": 1,
          "max": null,
          "min": null,
          "show": true
        }
      ],
      "yaxis": {
        "align": false,
        "alignLevel": null
      }
    },
    {
      "aliasColors": {},
      "bars": false,
      "dashLength": 10,
      "dashes": false,
      "datasource": "Prometheus",
      "fill": 1,
      "gridPos": {
        "h": 5,
        "w": 10,
        "x": 0,
        "y": 9
      },
      "id": 11,
      "legend": {
        "alignAsTable": true,
        "avg": false,
        "current": true,
        "max": false,
        "min": false,
        "rightSide": true,
        "show": true,
        "sort": "current",
        "sortDesc": true,
        "total": false,
        "values": true
      },
      "lines": true,
      "linewidth": 1,
      "links": [],
      "nullPointMode": "null",
      "percentage": false,
      "pointradius": 5,
      "points": false,
      "renderer": "flot",
      "seriesOverrides": [],
      "spaceLength": 10,
      "stack": false,
      "steppedLine": false,
      "targets": [
        {
          "$$hashKey": "object:1079",
          "expr": "increase(flask_http_request_duration_seconds_bucket{status=\"200\",le=\"0.25\"}[30s]) \n/ ignoring (le) increase(flask_http_request_duration_seconds_count{status=\"200\"}[30s])",
          "format": "time_series",
          "instant": false,
          "interval": "",
          "intervalFactor": 1,
          "legendFormat": "{{ path }}",
          "refId": "A"
        }
      ],
      "thresholds": [],
      "timeFrom": null,
      "timeShift": null,
      "title": "Requests under 250ms",
      "tooltip": {
        "shared": true,
        "sort": 0,
        "value_type": "individual"
      },
      "type": "graph",
      "xaxis": {
        "buckets": null,
        "mode": "time",
        "name": null,
        "show": true,
        "values": []
      },
      "yaxes": [
        {
          "$$hashKey": "object:1137",
          "decimals": null,
          "format": "percentunit",
          "label": null,
          "logBase": 1,
          "max": "1",
          "min": "0",
          "show": true
        },
        {
          "$$hashKey": "object:1138",
          "format": "short",
          "label": null,
          "logBase": 1,
          "max": null,
          "min": null,
          "show": true
        }
      ],
      "yaxis": {
        "align": false,
        "alignLevel": null
      }
    },
    {
      "aliasColors": {},
      "bars": false,
      "dashLength": 10,
      "dashes": false,
      "datasource": "Prometheus",
      "fill": 1,
      "gridPos": {
        "h": 5,
        "w": 9,
        "x": 10,
        "y": 9
      },
      "id": 16,
      "legend": {
        "alignAsTable": true,
        "avg": true,
        "current": true,
        "max": true,
        "min": true,
        "rightSide": true,
        "show": true,
        "sort": "avg",
        "sortDesc": true,
        "total": false,
        "values": true
      },
      "lines": true,
      "linewidth": 1,
      "links": [],
      "nullPointMode": "null",
      "percentage": false,
      "pointradius": 5,
      "points": false,
      "renderer": "flot",
      "seriesOverrides": [],
      "spaceLength": 10,
      "stack": false,
      "steppedLine": false,
      "targets": [
        {
          "$$hashKey": "object:426",
          "expr": "histogram_quantile(0.9, rate(flask_http_request_duration_seconds_bucket{status=\"200\"}[30s]))",
          "format": "time_series",
          "interval": "",
          "intervalFactor": 1,
          "legendFormat": "{{ path }}",
          "refId": "A"
        }
      ],
      "thresholds": [],
      "timeFrom": null,
      "timeShift": null,
      "title": "Request duration [s] - p90",
      "tooltip": {
        "shared": true,
        "sort": 0,
        "value_type": "individual"
      },
      "type": "graph",
      "xaxis": {
        "buckets": null,
        "mode": "time",
        "name": null,
        "show": true,
        "values": []
      },
      "yaxes": [
        {
          "format": "short",
          "label": null,
          "logBase": 1,
          "max": null,
          "min": null,
          "show": true
        },
        {
          "format": "short",
          "label": null,
          "logBase": 1,
          "max": null,
          "min": null,
          "show": true
        }
      ],
      "yaxis": {
        "align": false,
        "alignLevel": null
      }
    },
    {
      "aliasColors": {},
      "bars": false,
      "dashLength": 10,
      "dashes": false,
      "datasource": "Prometheus",
      "fill": 1,
      "gridPos": {
        "h": 5,
        "w": 5,
        "x": 19,
        "y": 9
      },
      "id": 9,
      "legend": {
        "avg": false,
        "current": true,
        "max": true,
        "min": false,
        "show": true,
        "total": false,
        "values": true
      },
      "lines": true,
      "linewidth": 1,
      "links": [],
      "nullPointMode": "null",
      "percentage": false,
      "pointradius": 5,
      "points": false,
      "renderer": "flot",
      "seriesOverrides": [],
      "spaceLength": 10,
      "stack": false,
      "steppedLine": false,
      "targets": [
        {
          "$$hashKey": "object:638",
          "expr": "rate(process_cpu_seconds_total{job=\"Python-Flask-App\"}[30s])",
          "format": "time_series",
          "intervalFactor": 1,
          "legendFormat": "cpu",
          "refId": "A"
        }
      ],
      "thresholds": [],
      "timeFrom": null,
      "timeShift": null,
      "title": "CPU usage",
      "tooltip": {
        "shared": true,
        "sort": 0,
        "value_type": "individual"
      },
      "type": "graph",
      "xaxis": {
        "buckets": null,
        "mode": "time",
        "name": null,
        "show": true,
        "values": []
      },
      "yaxes": [
        {
          "$$hashKey": "object:683",
          "format": "percentunit",
          "label": null,
          "logBase": 1,
          "max": null,
          "min": null,
          "show": true
        },
        {
          "$$hashKey": "object:684",
          "format": "short",
          "label": null,
          "logBase": 1,
          "max": null,
          "min": null,
          "show": true
        }
      ],
      "yaxis": {
        "align": false,
        "alignLevel": null
      }
    }
  ],
  "refresh": "3s",
  "schemaVersion": 16,
  "style": "dark",
  "tags": [],
  "templating": {
    "list": []
  },
  "time": {
    "from": "now-5m",
    "to": "now"
  },
  "timepicker": {
    "refresh_intervals": [
      "3s"
    ],
    "time_options": [
      "5m",
      "15m",
      "1h",
      "6h",
      "12h",
      "24h",
      "2d",
      "7d",
      "30d"
    ]
  },
  "timezone": "",
  "title": "Python Flask App",
  "uid": "_eX4mpl3",
  "version": 1
}

Import the dashboard:

  • Go to: “Home” > “Dashboard”

  • Click “New” > “Import”

  • In the “Import via dashboard JSON model” field paste the JSON config and press “Load”

  • Click “Import”


Verify Dashboard
#

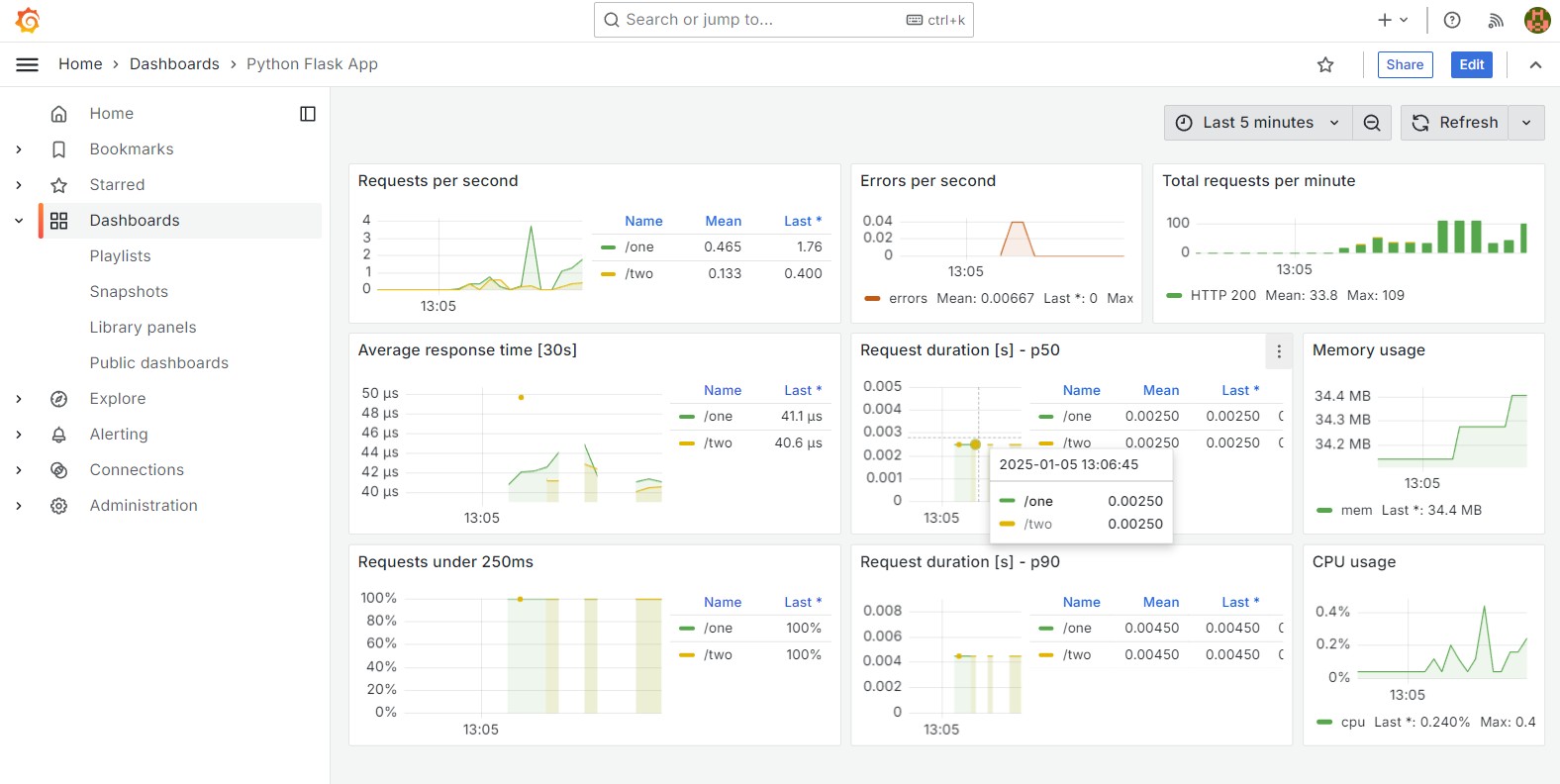
The Grafana dashboard looks like this:



Example Alert
#

Stop Python Flask App Container
#

Stop the Python Flask app container:

# CD into the Docker Compose directory
cd flask-app

# Stop the Docker containers
docker compose down

Verify the Prometheus Alert
#

# Verify the alert in the Prometheus webinterface
http://192.168.30.10:9090/alerts

Verify the Alertmanager Alert
#

# Verify the alert in the Prometheus webinterface
http://192.168.30.10:9093/#/alerts



Links #

# Prometheus Flask Exporter
https://github.com/rycus86/prometheus_flask_exporter
https://github.com/rycus86/prometheus_flask_exporter/tree/master/examples/sample-signals

# Prometheus Python Client
https://github.com/prometheus/client_python/releases
Prometheus-Compose - This article is part of a series.
Part 5: This Article